Usage¶
Hopefully, our dashboards are very intuitive to use.
They are intended for SOC analyst to use on threat hunting activities, fine tunning firewall policies, or any other activity that requires going deep into your data.
We tried to make dashboards look alike, not matter the vendor or dataset, so we provide a coherent user experience.
- Top Metrics
- Main Fields
- Detailed Dimensions Information
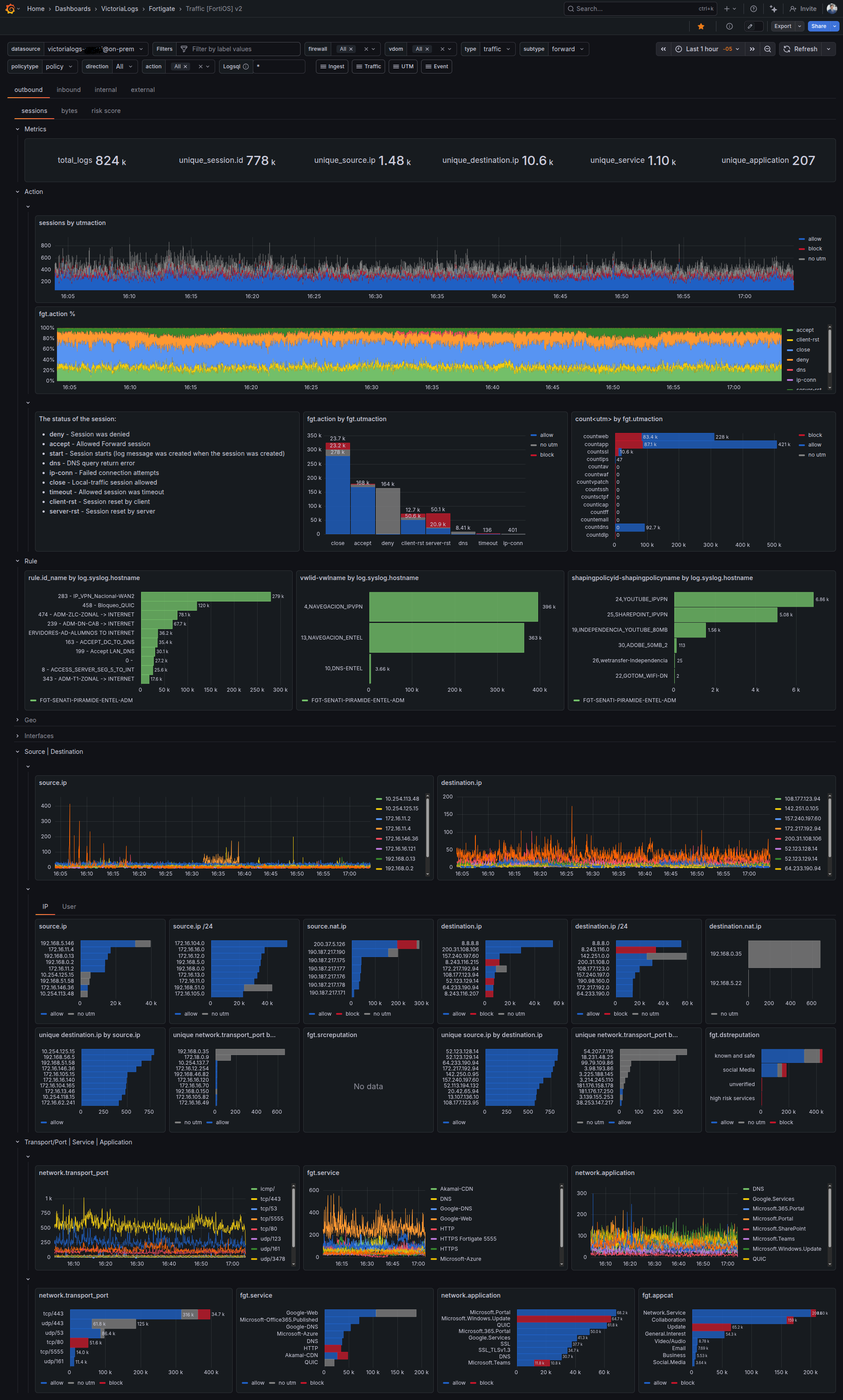
Let's go through our Traffic Dashboard
Navigation and Filtering¶
We expose all filters than affect the data displayed on the dashboard. This way, you can navigate and filter the data as you please.
We have also have a navigation bar to move between the different dashboards of the dataset:
| Fortinet | Palo Alto |
|---|---|
| Ingest | Performance |
| Traffic | Traffic |
| UTM | Threat |
| Event |
Segmentation¶
We have segmented the analysis by network.direction
It is completely different if we have an attack in a connection coming from the internet than if an IP inside our servers network generated it.
Inside each direction, the analysis is done by a particular parameter:
-
Sessions (connections)
We make the assumption that
1 log = 1 connection. It is not 100% accurate, but a good approximation that is cheap to calculate. For 100% accuracy, we will have to calculateunique count of session.idwhich is very resource expensive. -
Bytes (soon in Palo Alto)
- Risk score - Only on Fortinet dashboard
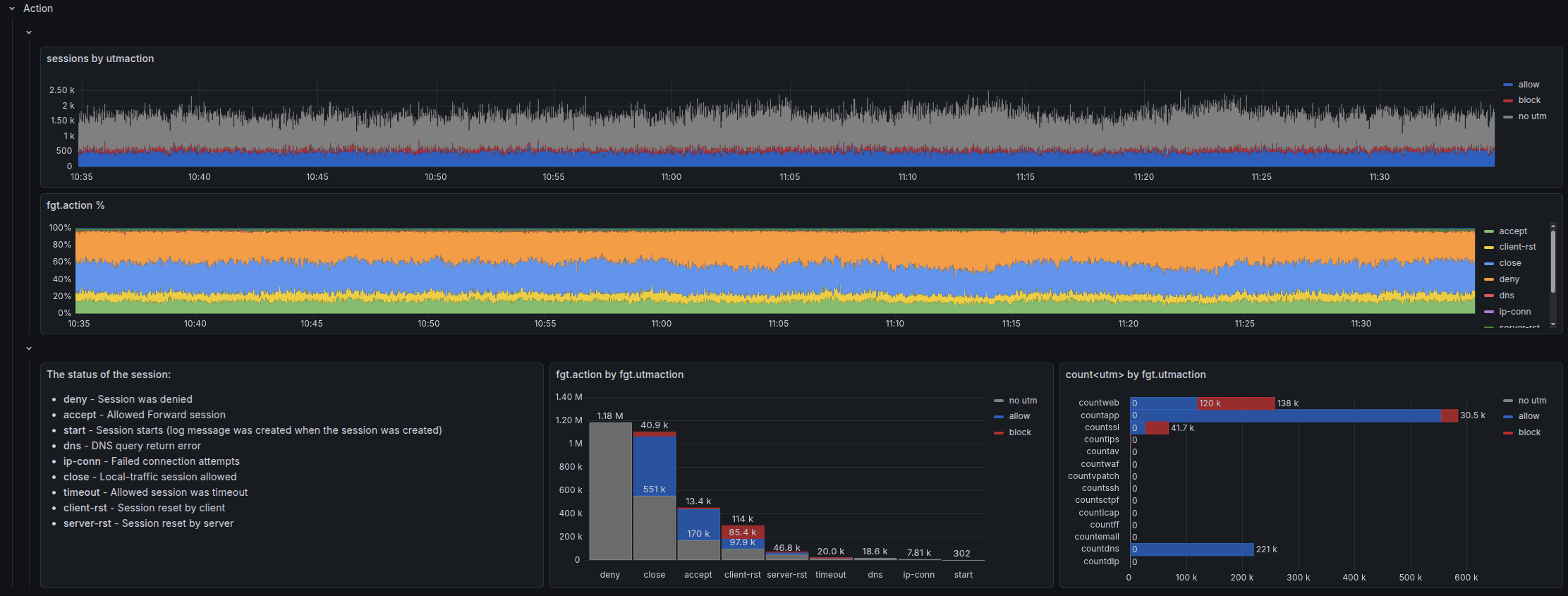
Action¶
Why do you buy a firewall in the first place??? To block!
Understanding what action your firewall took for each connection is the most relevant piece of information for security analysis. Every investigation starts here: "What did the firewall do?"
However, each firewall vendor has a different approach on how to understand action and what do they mean by it.
It is a mixture of:
- what the configuration for that particular flow was
- how the connection ended
- whether there was a security flaw on that session
| Fortigate | Palo Alto |
|---|---|
|
|
Fortigate¶
We combine the analysis of both action and utmaction in a timeline, percentage, and absolute fashion. As well as dissecting utmaction into the UTM engines that influence it.
Palo Alto¶
We explore the relation between threat/content_type, action and session_end_reason on a Sankey Diagram.
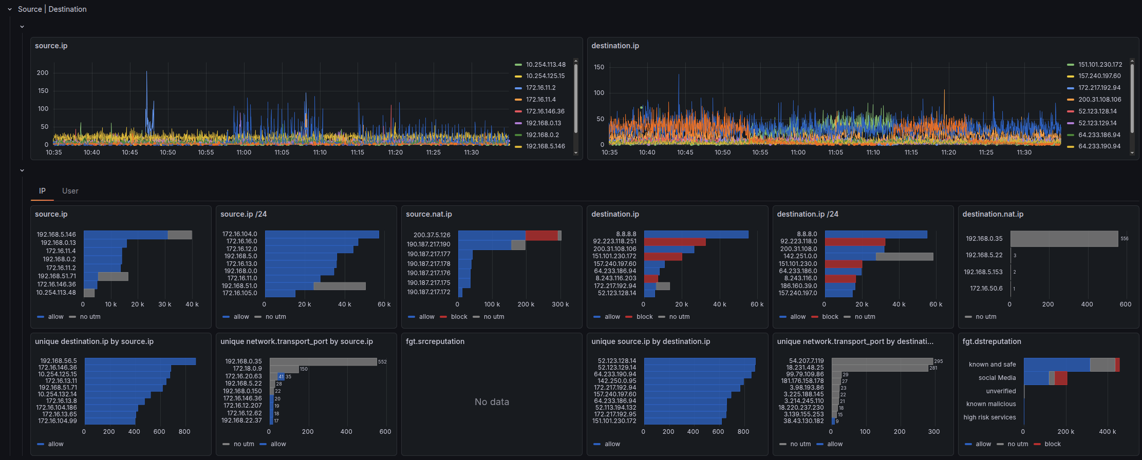
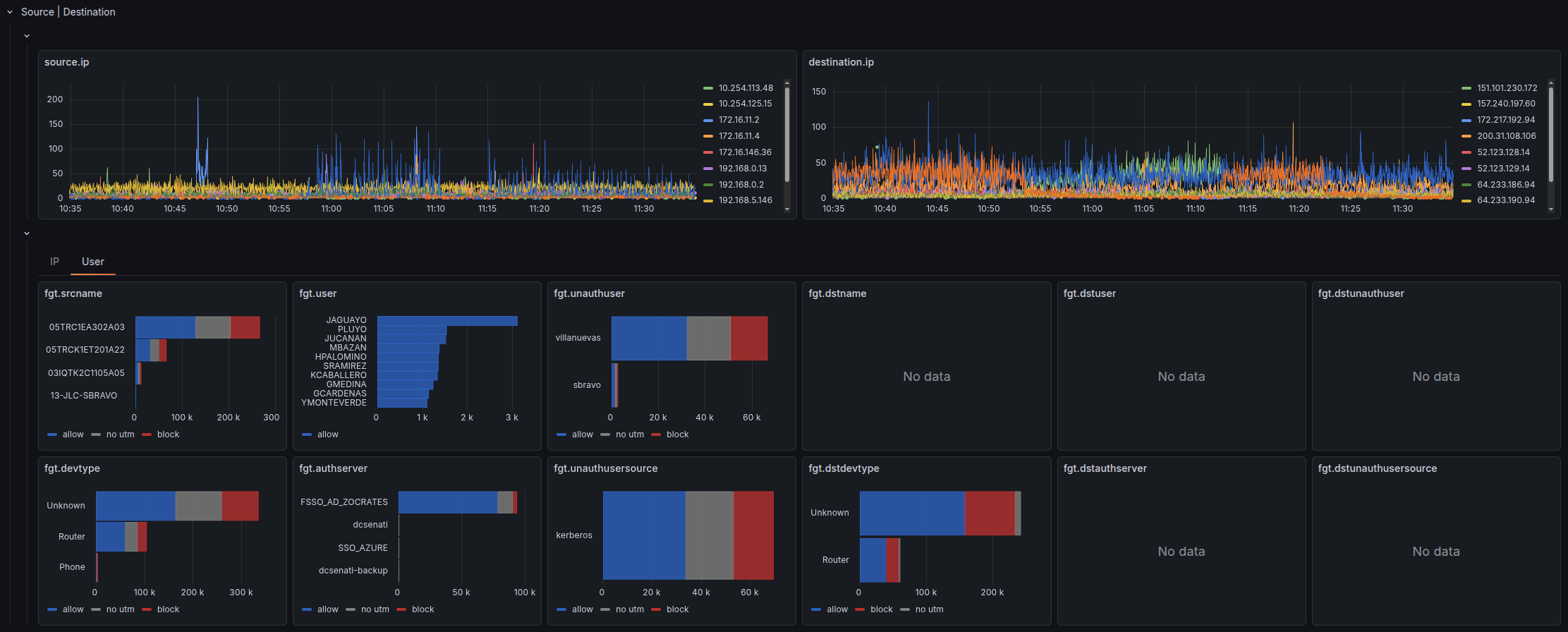
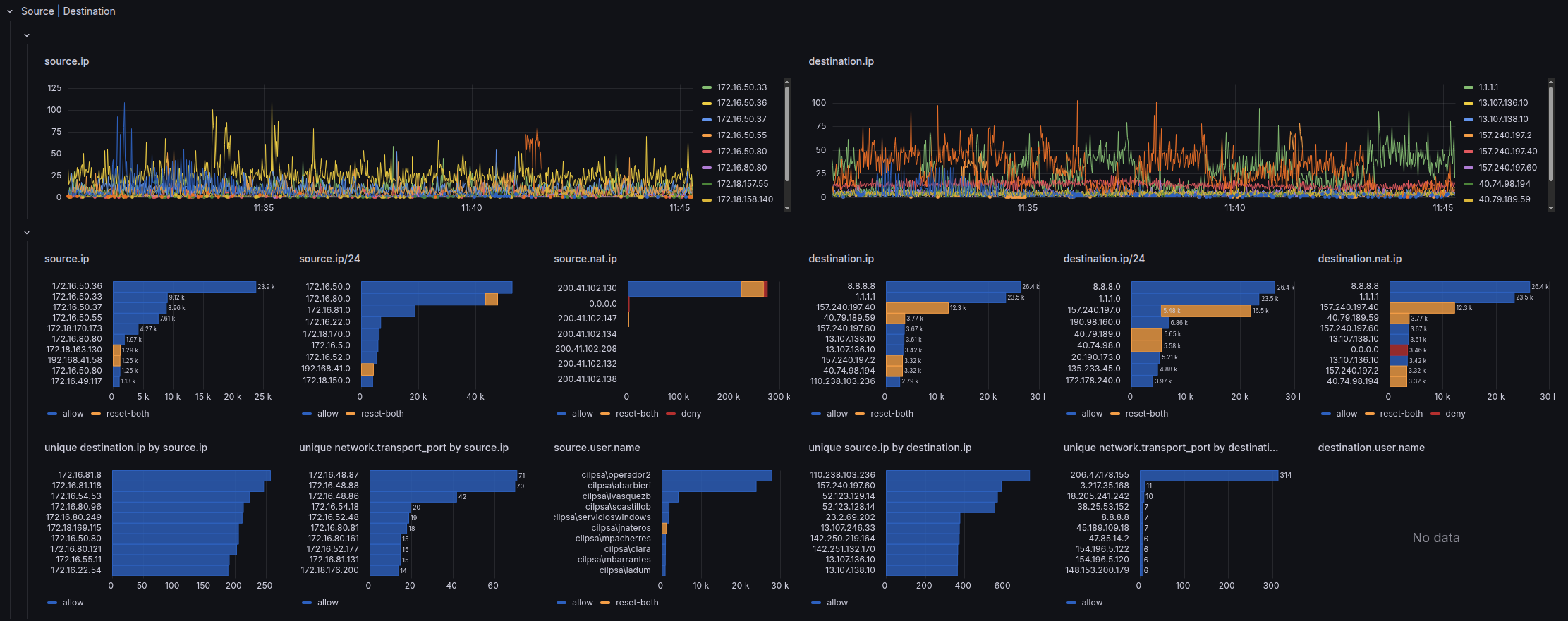
Source | Destination¶
We dig further into the most elemental dimensions of a network connection: Source and Destination.
We try to explore its broadest: IP, network, user, etc.
- On the top row, there is the timeline analysis.
- On the middle row, there are total aggregated values:
count of logs over the whole time window - On the bottom row, there are more advance metrics that unveil more subtle insights like:
unique count of destination IP per source IP
Fortigate¶
Fortinet offers a lot information about IP, besides just the IP address. We have split the analysis on 2 tabs
-
IP
IP address, /24 network, NATed IP and IP Reputation

-
User
Palo Alto¶
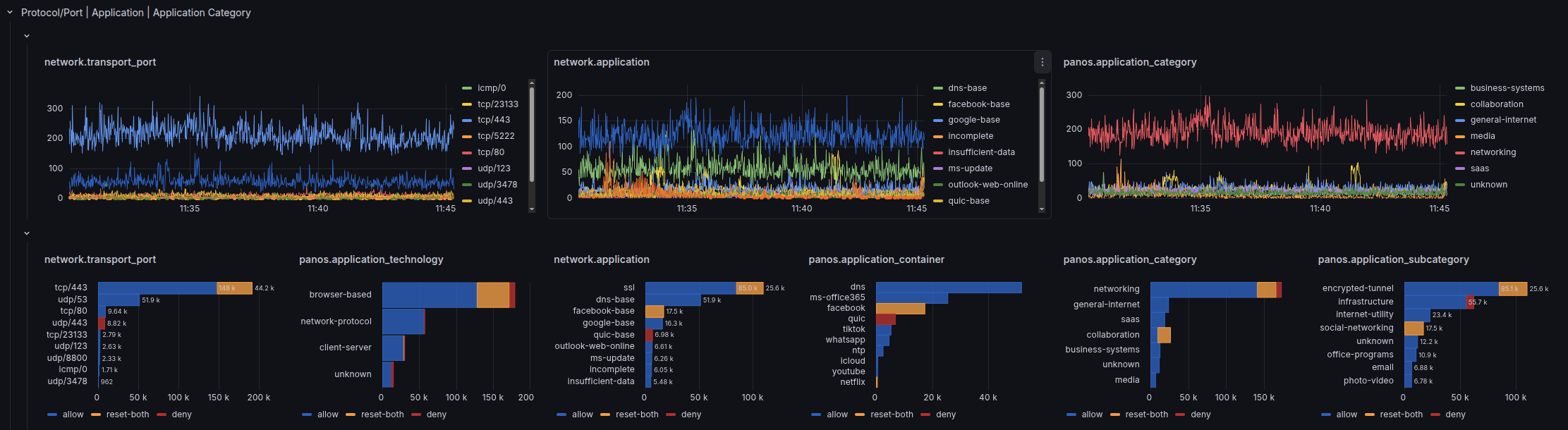
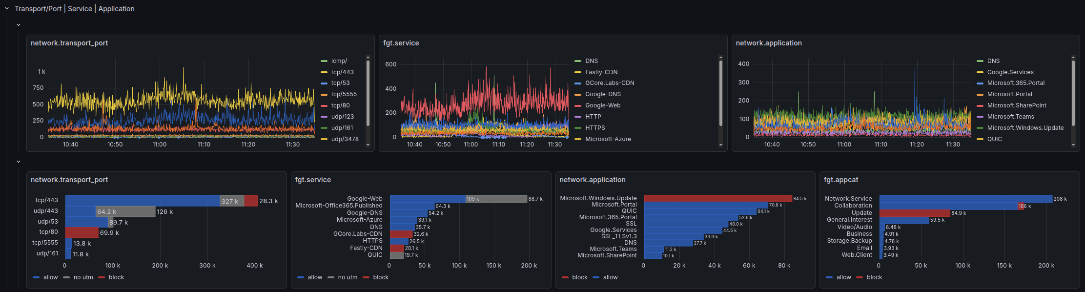
Service | Application¶
service is the combination of protocol + destination port, like https is actually tcp/443
Fortigate¶
However, on Fortinet, service gets the value of what you defined on Policy and Objects/Services or the Internet Service that has matched that IP.
As we can not have 100% certainty that tcp/443 = https. We have defined a new field: network.transport_port
Palo Alto¶
Palo Alto does not provide service field, so we also defined: network.transport_port 








